Observe in New Relic
Observe metrics in New Relic for a SnapLogic Groundplex.
After configuring and deploying the OTel collector and the Groundplex nodes, follow these steps to observe metrics in New Relic:
- Run some pipelines on the Groundplex. In a few minutes, pipeline execution logs and Snaplex node metrics are visible in the New Relic dashboard.
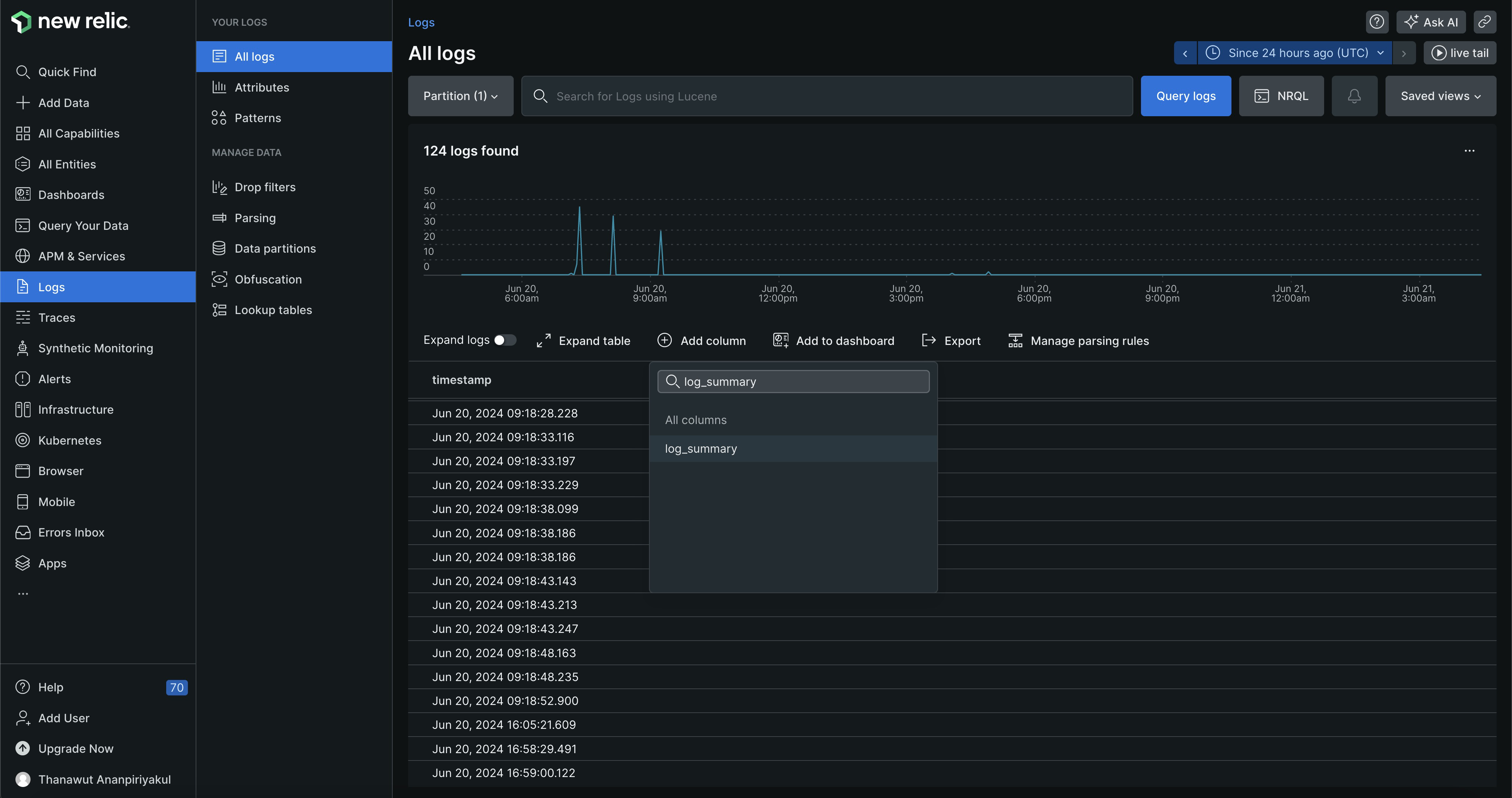
- To view pipeline execution information in New Relic:
- In the left navigation pane, click Logs
- Above the table of logs, click Add column and select log_summary:

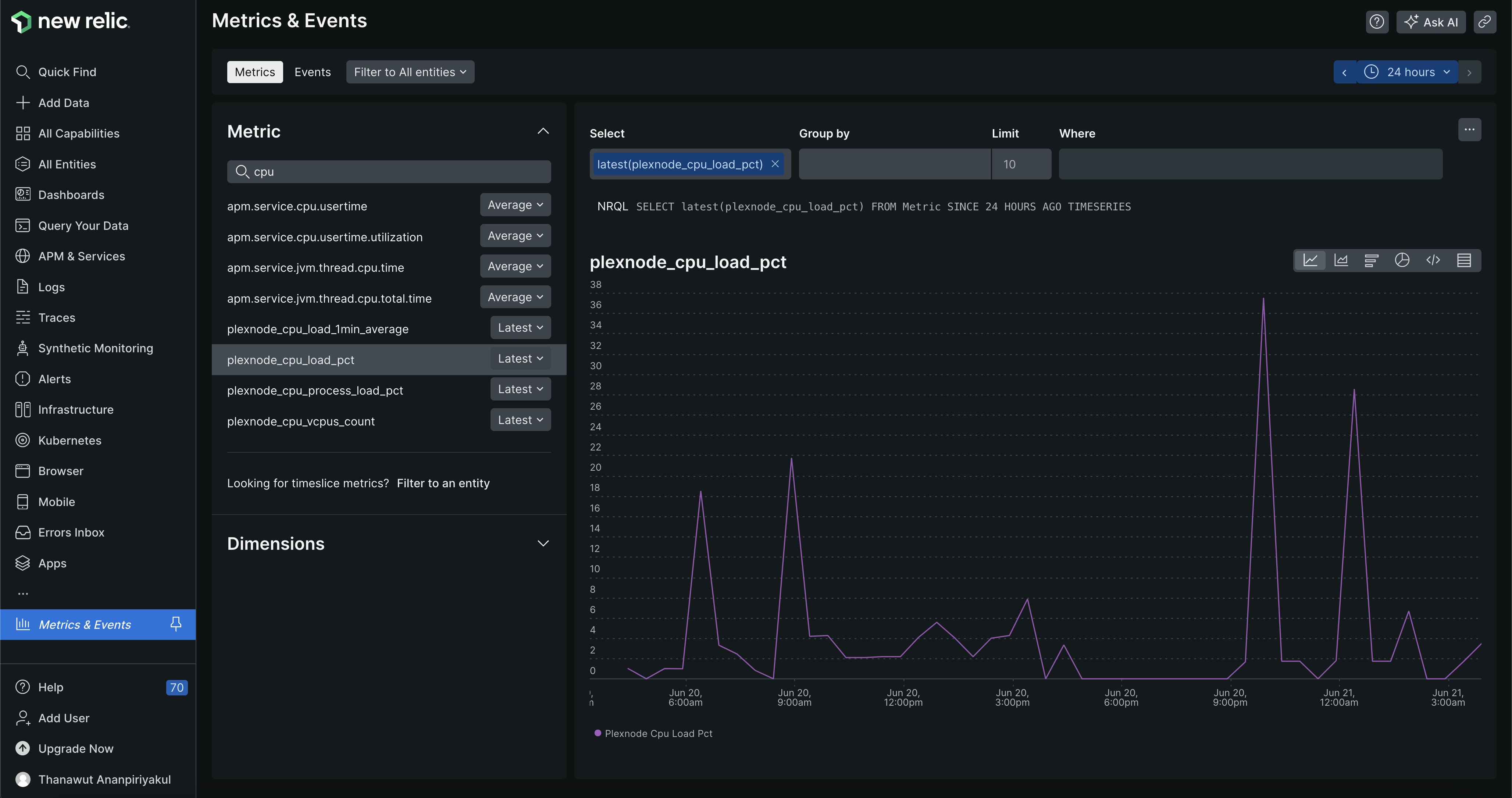
- By default the Metrics & Events link is not pinned to the navigation pane.
To check the values on the Metrics page:
- In the Quick Find box, enter Metrics & Events.
- Select the
plexnodemetric to view:

Refer to Node metric reference for metric descriptions.
Troubleshoot issues
If New Relic does not receive data, check the OTel collector logs. From the otel
directory, run the logs command using the container ID:
docker logs <open telemetry container id> -fA normal log contains timestamps and metric values. If the New Relic API key isn't valid, the log
contains the following:
Value: 0.000000
{"kind": "exporter", "data_type": "metrics", "name": "logging"}
2024-06-20T08:46:48.822Z error exporterhelper/queue_sender.go:101 Exporting failed. Dropping data. {"kind": "exporter", "data_type": "metrics", "name": "otlphttp", "error": "not retryable error: Permanent error: rpc error: code = PermissionDenied desc = error exporting items, request to https://otlp.nr-data.net:4318/v1/metrics responded with HTTP Status Code 403, Message=, Details=[]", "dropped_items": 100}
go.opentelemetry.io/collector/exporter/exporterhelper.newQueueSender.func1
go.opentelemetry.io/collector/exporter@v0.102.1/exporterhelper/queue_sender.go:101
go.opentelemetry.io/collector/exporter/internal/queue.(*boundedMemoryQueue[...]).Consume
go.opentelemetry.io/collector/exporter@v0.102.1/internal/queue/bounded_memory_queue.go:52
go.opentelemetry.io/collector/exporter/internal/queue.(*Consumers[...]).Start.func1
go.opentelemetry.io/collector/exporter@v0.102.1/internal/queue/consumers.go:43
2024-06-20T08:46:48.824Z error exporterhelper/queue_sender.go:101 Exporting failed. Dropping data. {"kind": "exporter", "data_type": "metrics", "name": "otlphttp", "error": "not retryable error: Permanent error: rpc error: code = PermissionDenied desc = error exporting items, request to https://otlp.nr-data.net:4318/v1/metrics responded with HTTP Status Code 403, Message=, Details=[]", "dropped_items": 12}
go.opentelemetry.io/collector/exporter/exporterhelper.newQueueSender.func1
go.opentelemetry.io/collector/exporter@v0.102.1/exporterhelper/queue_sender.go:101
go.opentelemetry.io/collector/exporter/internal/queue.(*boundedMemoryQueue[...]).Consume
go.opentelemetry.io/collector/exporter@v0.102.1/internal/queue/bounded_memory_queue.go:52
go.opentelemetry.io/collector/exporter/internal/queue.(*Consumers[...]).Start.func1
go.opentelemetry.io/collector/exporter@v0.102.1/internal/queue/consumers.go:43Create a new API key and try again.